智造升级|明珞数字化服务赋能上汽大众 构建生产管理新范式
近日,上汽大众新车型奥迪E5 Sportback正式上市,该车型融合了德系豪华基因和中国智能制造技术,市场反响热烈。明珞“MISP车间信息系统”助力上汽大众的高效生产,为顺利生产交付保驾护航。
奥迪E5 Sportback
精准锚定国产化替代痛点,
多维赋能生产管理提升
上汽大众原生产线数据系统虽然可以满足产能和节拍的基础监控,但在国产化替代的浪潮下,构建自主可控的车间级数据系统,更加精细化监控节拍、产量、开动率、故障、能耗、质量、设备等数据,并自动分析报表、提高管理效率,亟需对系统进行一系列升级。
明珞“MISP车间信息系统”搭建起面向车间级的生产信息解决方案,提供包括效能管理、运行管理、能耗管理、生产管理等多个模块,助力上汽大众完成系统升级。目前已实现产量统计、节拍监控与车辆追踪,为上汽大众生产决策提供有力支撑,提升了管理效率与生产效能。
明珞MISP架构&面向的客户及场景类型
上汽大众车间现场明珞MISP数字看板
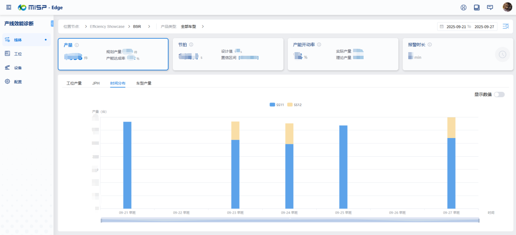
效能管理:
毫秒级动作追溯,破解生产瓶颈难题
明珞MISP效能管理模块涵盖产量统计、节拍分析、时序分析、工步分析四大功能:
能够让生产人员实时获取当班产量数据,直观了解实际产量与计划产量的偏差。

明珞MISP效能管理-产量统计页面
让生产节拍“可视化”,支持查看节拍的统计数据、趋势与分布,帮助全面了解节拍情况。

明珞MISP效能管理-节拍分析页面
实现动作毫秒级追溯,能够快速分析动作的时长和动作间的关系,助力快速定位节拍问题点,进而精准优化节拍。

明珞MISP效能管理-时序分析页面
为设备性能提供“前瞻性”预测,针对产线所有设备任意动作的工步时长趋势和分布进行分析,预测设备性能趋势。

明珞MISP效能管理-工步分析页面
借助效能管理模块,上汽大众获取数据效率、节拍分析效率得到有效提升,生产管理者可精准锁定生产瓶颈、制定优化策略,加快生产效能提升。
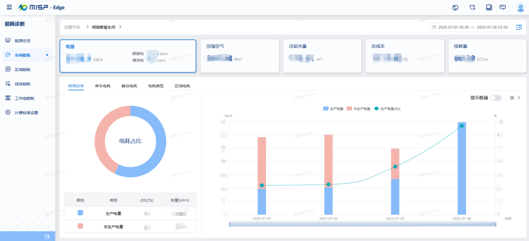
能耗管理:
智能调控降能耗,实现节能减碳效果
面对节能减碳的需求,明珞MISP能耗管理模块化身“智慧能耗管家”:实时统计水电气消耗,让能源去向“有据可查”;更能自定义设备控制策略,智能切换工况,实现能耗精细优化。
目前该模块已覆盖上汽大众机器人、风机等超10类设备,助力管理者量化分析能耗、定位能耗瓶颈,并通过物联网技术智能控制设备,实现能耗优化与节能减碳。

明珞MISP能耗管理页面
运行管理:
数字化全景监控,辅助生产决策优化
明珞MISP运行管理模块通过低代码工具,快速搭建车间布局视图,提供驾驶舱、JPH看板、工作组看板、零件追踪、机器人监控等多种实时可视化看板,助力上汽大众实现全车间数字化LAYOUT监控。
通过运行管理模块,上汽大众无论是现场生产人员,还是办公室管理人员,都能够快速了解生产动态,辅助调整、优化生产决策。

质量管理: 生产流程数字化,打通数据追溯全链路 针对生产流程繁琐、数据追溯难的痛点,明珞MISP质量管理模块以“数字化”作为破解方法:涵盖工装夹具变化点管理、车辆离线管理、车型拉动等模块,将上汽大众原有的设备变更、检测等业务流程数字化,实现全量生产数据“可追溯、可查询、可复盘”,提高业务流程流转效率。 明珞MISP质量管理-尺寸链跟踪页面 由点及面, 明珞MISP为智能制造持续赋能 随着明珞MISP在上汽大众的成功应用,明珞计划将MISP作为标准化车间级信息系统解决方案,面向市场全面推广,为汽车及零部件等离散制造车间,量身打造中央数据系统,实现生产数据一站式监控、统计与分析,为生产管理与日常分析决策提供有力支撑。 未来,明珞更期望以MISP为纽带,与更多制造企业携手,共同构建高效、智能、绿色的生产管理新范式,为智能制造发展注入动力,推动行业整体向数字化、智能化转型升级。 用心创造价值


